The all-in-one matchmaking platform
Advanced MMR, fast matchmaking, and player insights for AAA studios and backend platforms. Built by experts who get the math behind better player experiences.
Trusted by some of your favorite games and platforms
MATCHMAKING MADE EASY
A stronger foundation for multiplayer
IVK gives studios and platforms a complete foundation for skill, matchmaking, and live operations, built to perform from day one and scale with your game.
Batteries included
Start with proven skill ratings and matchmaking logic already built in. IVK gives your team a competitive system you can deploy, tune, and grow without spending months inventing the core logic yourself.
Battle tested
Run your matchmaking on a foundation built for speed, reliability, and scale. IVK is designed to perform cleanly as player populations shift, new modes launch, and demand increases.
Production tooling, built in
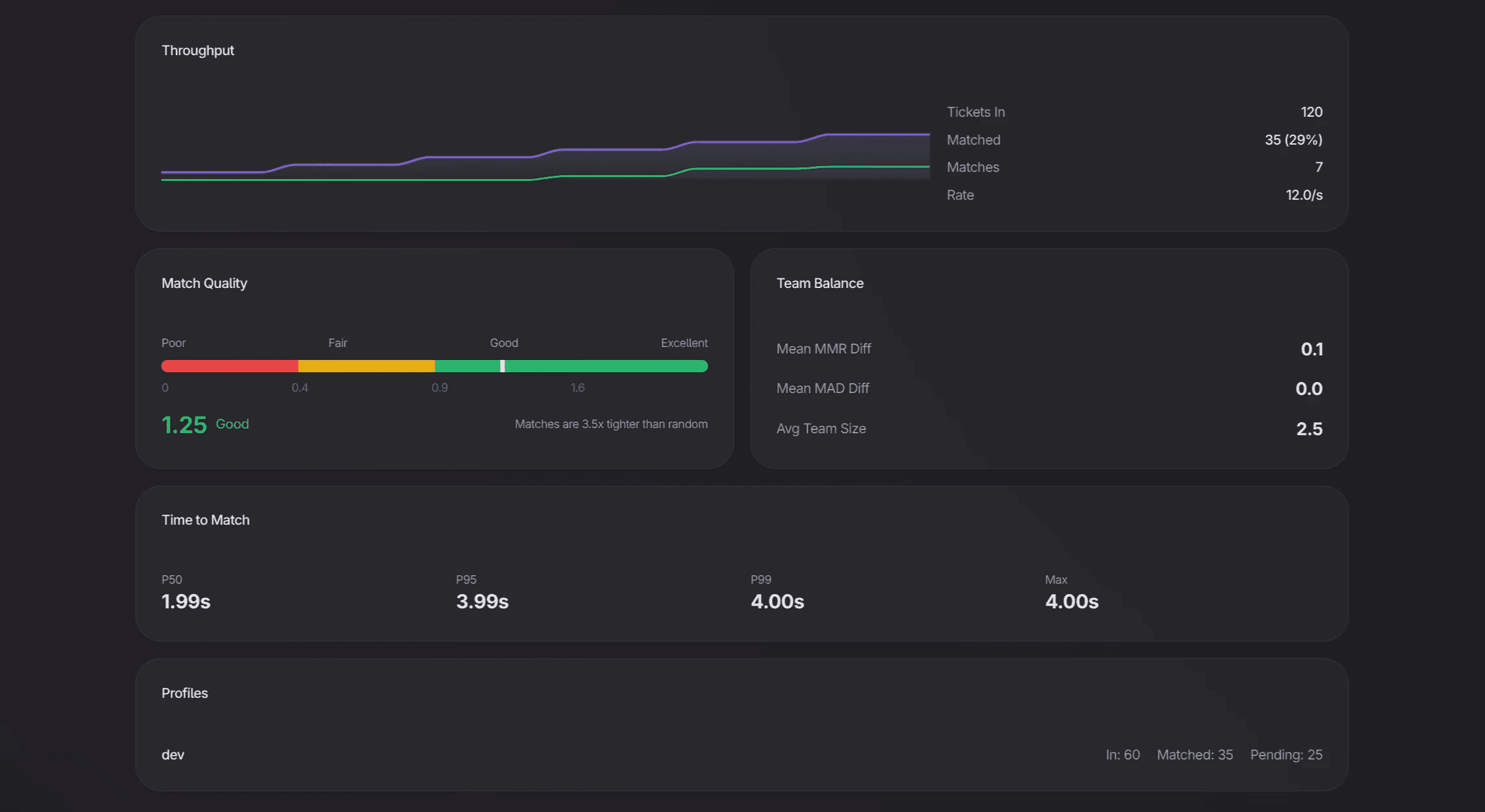
IVK includes the capabilities real matchmaking demands in production, from asymmetric matchmaking and advanced backfilling to match quality scoring and built-in observability.
Built by matchmaking experts
IVK is built by a team focused on competitive systems full-time. We bring deep expertise in skill modelling, match quality, player behaviour, and long-term system stability, so your team can move faster with more confidence.
ALL-IN-ONE
Your matchmaking platform
Build a better player experience with accurate ratings, fast matchmaking, and insights your team can act on.
LATEST STORIES
Inside matchmaking
Read up on how matchmaking works (or doesn’t) and ways to make it better for your playerbase.

"I Can’t Play with my Friends"
Why SBMM makes it so friends of different skill levels can’t play together (and how to fix it)

What’s wrong with being Normal?
Normality is a red flag when it comes to matchmaking ratings (MMR)

Matchmaking Ruins Everything
Is it even possible to have stable MMR with SBMM? We look at the available skill rating systems and their effects on SBMM.






